TPMS Vision

Every Store. Every Test. Every Opportunity.

Autel TPMS Vision

Smarter Insights. Smarter Sales. Smarter Service.

Autel TPMS Vision transforms routine tire service into a measurable business opportunity. By connecting Autel TPMS tools including the ITS600, TS900, and TBE200 to the cloud, every TPMS test and tread depth reading is captured, stored, and accessible across your enterprise.

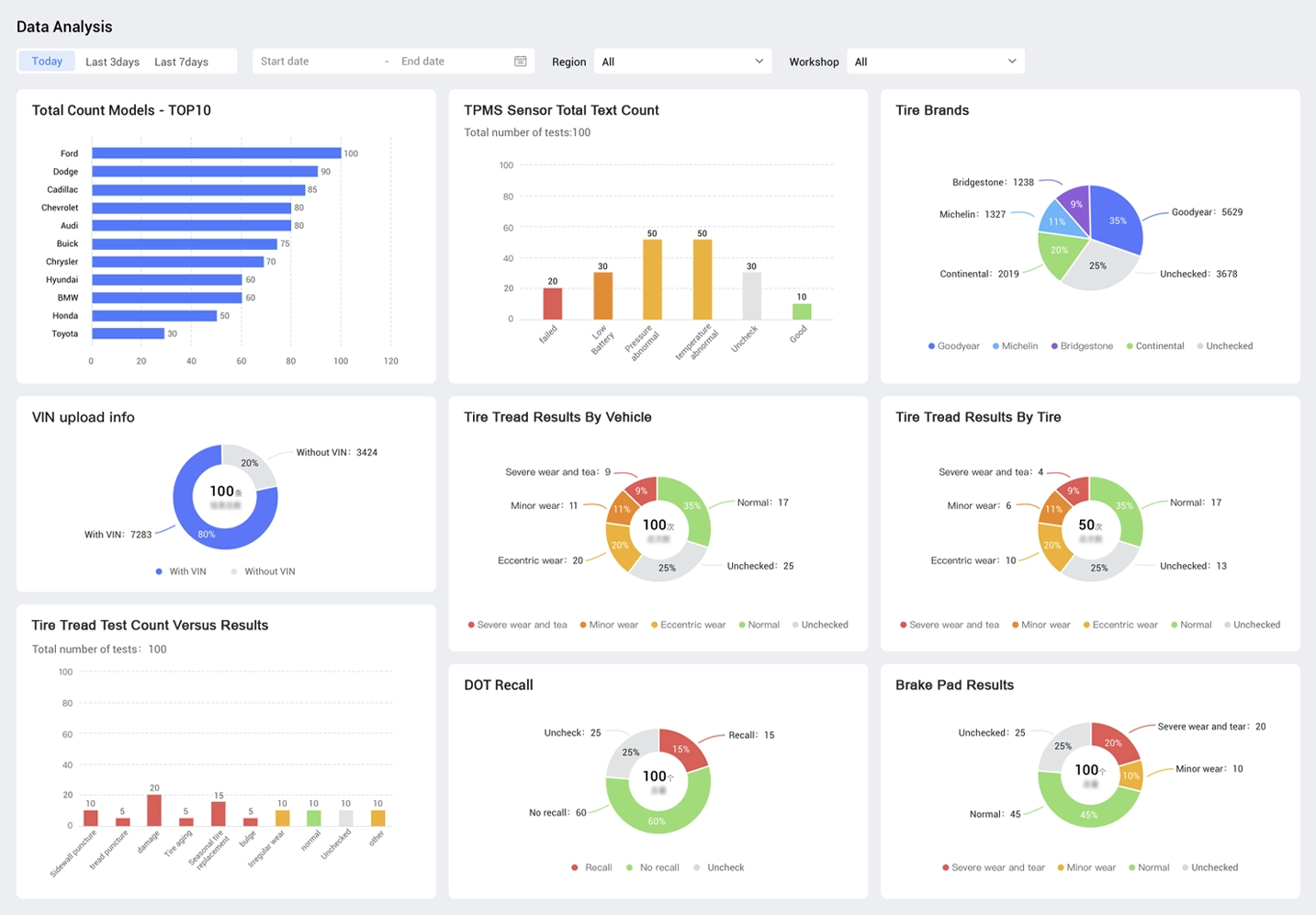
Manage multiple repair locations? Use cloud-powered TPMS insights to boost visibility and sensor sales across your network.

Enterprise Level Visibility

Monitor TPMS testing activity across multiple locations.

Revenue Growth Engine

Turn routine tests into replacement sales opportunities.

Standardized Process

Ensure every technician follows “Test Before Touch.”

Actionable Insights

Spot low batteries, sensor failures, and tread risks before customers leave.

Solutions & Benefits

Win Big with Autel Test Before Touch Cloud Reporting

  • Technician tests TPMS with ITS600 or TS900
  • Data syncs to cloud
  • Alerts for low battery or failing sensor by location
  • Encourages sensor replacements when and where needed

Corporate-level dashboard view—identify high-risk sites, forecast parts needs, drive sales proactively.

TPMS Vision Screen
Autel TPMS Vision

Battery Lifespan & the Opportunity

TPMS sensor batteries typically last 5-10 years, and once one fails, the others are usually close behind.

One potential scenario:

  • 1,000 tests/month -> 200 sales per location
  • 500 locations = 500K tests -> 100K sales/month -> 1.2M/year
  • At $59.99 per replacement sensor -> $71.99M in net new revenue

TPMS Sensor
Revenue Calculator

Estimate TPMS earnings in seconds
Autel TPMS Vision
Autel TPMS Vision

Take Control With The Smarter TPMS Choice

Corporate teams gain real-time visibility into testing activity, battery health trends, and replacement opportunities at every location. With these insights, you can standardize “Test Before Touch” protocols, improve service consistency, and unlock new revenue streams across your network.

Click outside to hide the comparison bar
Compare